Visual Studio Code 的 MSSQL 扩展包括用于 数据 API 生成器的集成 UI,因此无需编写配置文件或离开 Visual Studio Code 即可为 SQL 数据库表创建 REST、GraphQL 和 MCP 终结点。 你可以选择要公开哪些表、配置 CRUD 权限、选择 API 类型、预览生成的配置,以及部署由数据 API 生成器提供支持的本地后端,所有这些表都来自可视化界面。
小窍门
数据 API 生成器目前处于预览状态,可能会根据反馈进行更改。 在 GitHub 讨论 中加入社区,分享想法或报告问题。
功能
数据 API 生成器集成提供以下功能:
- 选择数据库实体(表)以作为 API 终结点公开,这些终结点按架构进行组织并具有可折叠分组。
- 为每个实体单独配置创建、读取、更新和删除(CRUD)权限。
- 选择要生成的 API 类型:REST、GraphQL、MCP 或任何组合。
- 配置高级实体设置,包括自定义 REST 路径、自定义 GraphQL 类型名称和授权角色。
- 在只读定义面板中预览生成的数据 API 生成器 JSON 配置。
- 使用自动先决条件检查在本地部署数据 API 生成器作为 Docker 容器。
- 使用内置的简单浏览器直接在 Visual Studio Code 中测试正在运行的 API。
- 使用 GitHub Copilot 聊天通过自然语言提示来配置实体。
先决条件
在使用数据 API 生成器之前,请确保满足以下要求:
- 已安装 Visual Studio Code 的 MSSQL 扩展。 有关安装步骤,请参阅 Visual Studio Code 的 MSSQL 扩展 概述。
- 通过 MSSQL 扩展建立活动数据库连接。 有关连接步骤,请参阅 快速入门:使用适用于 Visual Studio Code 的 MSSQL 扩展连接到数据库并查询数据库。
- Docker Desktop 已安装并在计算机上运行(本地部署需要)。
- (可选)GitHub Copilot 和 GitHub Copilot Chat 扩展已安装,用于 AI 辅助实体配置。
开放数据 API 生成器
可以从两个入口点打开数据 API 生成器配置视图:
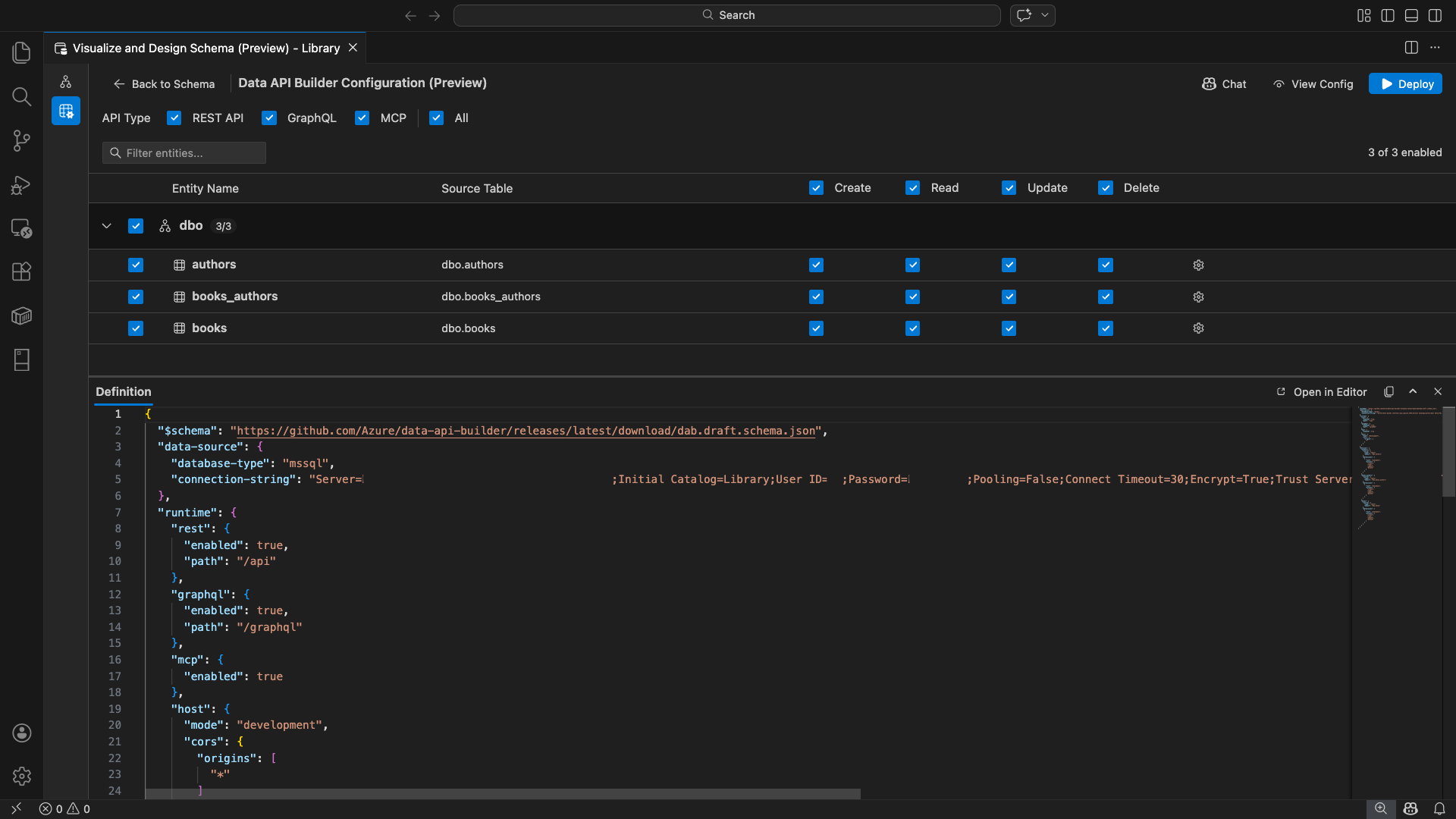
数据 API 生成器配置视图随即打开,显示数据库实体、API 类型选项和配置控件。
选择实体
实体选择视图列出已连接数据库中的所有表,按架构分组。
- 每个架构行都是可折叠的,并显示一个计数徽章,指示已启用的实体数量(例如,“3/5”)。
- 选中架构级别复选框可切换该架构中的所有实体。 该复选框支持三态选择:所有、无或混合。
- 每个实体行显示:启用复选框、实体名称、源表、CRUD 复选框和设置按钮。
- 禁用实体时,其行会变灰,同时会禁用 CRUD 复选框和设置按钮。
使用顶部的 筛选器框 按名称、架构或源表搜索实体。 筛选器不区分大小写,启用的计数将根据筛选结果进行更新。
配置权限和 API 类型
CRUD 权限
为每个实体切换单独的 “创建”、“ 读取”、“ 更新”和 “删除 ”复选框。 标头级 CRUD 复选框可切换所有已启用实体的操作并支持三态选择。
API 类型选择
在配置视图顶部,选择要生成的 API 类型:
- REST API:使用 Swagger UI 生成 REST 终结点以进行测试。
- GraphQL:使用 Nitro GraphQL 操场生成 GraphQL 终结点。
- MCP (预览版):生成模型上下文协议终结点。
- 全部:选择或取消选择所有 API 类型。
选择至少一种 API 类型。
高级实体配置
选择实体行上的齿轮图标以打开 “高级实体配置 ”对话框,可在其中配置:
- 实体名称:API 路由和响应中使用的名称(默认为表名)。
- 授权角色:在 匿名 (无需身份验证)和 经过身份验证 (需要用户身份验证)之间切换。
-
自定义 REST 路径:默认
api/entityName路径的可选替代。 - 自定义 GraphQL 类型:默认 GraphQL 类型名称的可选替代。
选择 “应用更改 ”以保存配置,或 选择“取消” 以放弃。
预览配置
选择工具栏中的 “视图配置 ”按钮,打开配置视图底部的 “定义 ”面板。 此面板以只读格式显示生成的数据 API 生成器 JSON 配置文件。
定义面板:
- 反映当前实体选择、API 类型和高级设置。
- 与 UI 和 GitHub Copilot 聊天保持同步:在任一位置所做的更改会立即更新预览。
- 仅在配置输出中包含已启用的实体。
- 基于所选 API 类型显示 REST、GraphQL 和 MCP 运行时部分。
选择“ 在编辑器中打开 ”,在完整的 Visual Studio Code 编辑器选项卡中查看配置。选择 “复制 ”,将配置复制到剪贴板。
使用 Docker 在本地部署
数据 API 生成器部署为本地 Docker 容器。 部署向导将指导你完成此过程:
选择工具栏中的 “部署 ”按钮。
此时会打开 “部署 DAB 容器 ”对话框,描述本地容器部署。 选择“下一步”。
Docker就绪准备屏幕按顺序运行前置条件检查:
- 检查 Docker 安装:验证是否已在系统上安装 Docker。
- 启动 Docker Desktop:确保 Docker Desktop 正在运行。
- 检查 Docker 引擎:验证 Docker 引擎是否已准备就绪。
选择 “下一步 ”,在完成所有检查后继续。
此时会显示 “容器设置” 屏幕:
- 容器名称:Docker 容器的可选名称(提供了自动生成的默认值)。
-
端口:要公开 API 的端口(默认值:
5000)。 - 容器重用活动数据库连接的连接字符串。
选择“ 创建容器”。
部署按顺序执行三个步骤:拉取映像、启动容器和检查就绪情况。
成功部署后,向导会显示每个已启用 API 类型的终结点 URL:
API 类型 终结点 Action REST http://localhost:{port}/api查看 Swagger 打开 Swagger UI GraphQL http://localhost:{port}/graphqlNitro 打开 GraphQL 沙盒 MCP http://localhost:{port}/mcp添加到 VS Code 会将 MCP 服务器配置写入 .vscode/mcp.json选择任何链接以在 Visual Studio Code 内置简单浏览器中打开测试界面。
以下示例演示了用于直接在 Visual Studio Code 中测试 REST 终结点的 Swagger UI:
以下示例显示了用于测试 GraphQL 查询和变更的 Nitro GraphQL 沙盒:
测试正在运行的 API
部署后,可以使用 Visual Studio Code 内置简单浏览器直接从部署完成对话框测试 API。
REST API
选择 “查看 Swagger ”以打开 Swagger UI,这是用于浏览和测试 REST 终结点的交互式可视化界面。 可以浏览可用的实体、查看请求和响应架构,并直接执行 API 调用。
数据 API 生成器为每个已启用的实体生成以下 REST 终结点:
| 方法 | 终结点 | 说明 |
|---|---|---|
GET |
/api/{entity} |
列出实体的所有记录 |
GET |
/api/{entity}/{primaryKey}/{value} |
按主键获取单个记录 |
POST |
/api/{entity} |
创建新记录 |
PUT |
/api/{entity}/{primaryKey}/{value} |
替换现有记录 |
PATCH |
/api/{entity}/{primaryKey}/{value} |
更新记录上的特定字段 |
DELETE |
/api/{entity}/{primaryKey}/{value} |
删除记录 |
有关 REST 终结点的详细信息,请参阅 数据 API 生成器 REST API。
GraphQL
选择 Nitro 以打开 Nitro GraphQL 操场,可在其中以交互方式编写和测试 GraphQL 查询和突变。
有关 GraphQL 终结点的详细信息,请参阅 数据 API 生成器 GraphQL API。
MCP
选择添加到 VS Code以将 MCP 服务器配置写入到.vscode/mcp.json。 此配置使数据 API 生成器终结点可用作 Visual Studio Code 中的 MCP 服务器。 然后,GitHub Copilot 等 AI 工具可以通过数据 API 生成器 API 与数据库交互。
有关 Visual Studio Code 中的 MCP 的详细信息,请参阅 Visual Studio Code 中的“使用 MCP 服务器”。
终端测试
还可以从终端测试终结点:
REST API:
从特定实体获取所有记录:
curl http://localhost:{port}/api/{entityName}
创建新记录(如果启用了创建权限):
curl -X POST http://localhost:{port}/api/{entityName} \
-H "Content-Type: application/json" \
-d '{"Column1": "Value1", "Column2": "Value2"}'
GraphQL:
curl -X POST http://localhost:{port}/graphql \
-H "Content-Type: application/json" \
-d '{"query": "{ {entityName} { items { Column1 Column2 } } }"}'
小窍门
将 {port} 替换为您在部署期间配置的端口(默认值:5000)。
GitHub Copilot 集成
对于喜欢自然语言的开发人员,GitHub Copilot 内置于数据 API 生成器体验中。 选择工具栏中的 “聊天 ”按钮以打开限定为数据 API 生成器配置上下文的 GitHub Copilot 聊天会话。 GitHub Copilot 和 UI 保持同步:通过聊天所做的更改立即反映在 UI 中,反之亦然。
下面是一些提示示例:
"Enable all SalesLT entities for read operations""Expose only the Customer and Product tables with full CRUD permissions""Set all entities in the dbo schema to read-only""Disable the BuildVersion and ErrorLog entities""Can you also enable MCP for the Data API builder API?"
以下示例演示 GitHub Copilot 通过聊天提示启用实体和配置 CRUD 权限:
以下示例演示 GitHub Copilot 如何为数据 API 构建器配置启用 MCP 终结点:
注释
GitHub Copilot 集成需要安装并登录 GitHub Copilot 和 GitHub Copilot Chat 扩展。 有关设置说明,请参阅 “设置 GitHub Copilot”。
已知的限制
- 仅表:配置 UI 仅支持表。 视图和存储过程目前在设计器中不可用。
- 需要 Docker Desktop:本地部署要求安装并运行 Docker Desktop。
-
仅限 SQL 身份验证:本地 Docker 容器不支持Microsoft Entra ID 身份验证方法,例如
ActiveDirectoryInteractive,因为容器环境无法打开交互式登录流的浏览器。 如果当前连接使用不受支持的身份验证类型,扩展将显示通知。 - Microsoft Fabric 中的 SQL 数据库不受支持:Microsoft Fabric 中的 SQL 数据库只需要 Microsoft Entra 身份验证,不支持 SQL 身份验证。 由于本地容器部署需要 SQL 身份验证,因此在 Fabric 中针对 SQL 数据库进行部署并不是可行的方案。
- 必需主键:通过数据 API 生成器公开的每个表实体都必须在数据库级别定义主键约束。 没有主键的表会导致数据 API 生成器引擎在启动时失败。
- 应查看 AI 生成的输出:GitHub Copilot 可能会生成不正确的或欠佳的配置。 在部署之前,请始终查看生成的配置。
已知问题
-
不支持的 SQL Server 数据类型:数据 API 生成器无法序列化某些 SQL Server 数据类型。 包含不受支持的类型的列的表可能会导致引擎在启动时失败。 不支持的类型包括
geography、、geometry、hierarchyidrowversion、sql_variant和xml。 扩展用警告图标标记受影响的元素,并阻止对它们的部署选择。 有关数据类型支持的最新信息,请参阅 GitHub 问题 #3181。 - 容器部署不支持交互式Microsoft Entra ID 身份验证:数据 API 生成器容器无法执行交互式Microsoft Entra 身份验证。 使用交互式Microsoft Entra ID 方法的连接被通知阻止。 有关详细信息,请参阅 GitHub 问题 #3246。
- MCP 处于预览状态:数据 API 生成器 MCP 体验目前处于预览状态。 有关详细信息,请参阅 数据 API 生成器 MCP 预览版。
反馈和支持
如果你有想法、反馈或想与社区互动,请加入讨论。https://aka.ms/vscode-mssql-discussions 若要报告 bug,请访问 https://aka.ms/vscode-mssql-bug。 若要请求新功能,请转到 https://aka.ms/vscode-mssql-feature-request。