Поделиться через


Работа с оценкой: комплексное руководство по оценке приложений с помощью модернизации GitHub Copilot для Java

В этом комплексном руководстве рассматриваются расширенные возможности оценки в модернизации GitHub Copilot, которые помогут максимально повысить ценность процесса оценки модернизации приложений.

Оценка приложений является критически важным шагом в процессе модернизации. В этой статье описывается полный рабочий процесс оценки, помогающий эффективно работать с отчетами об оценке, настраивать оценки для различных сценариев и управлять данными об оценке в процессе модернизации.

Ключевые возможности:

  • Несколько отчетов на выполнение: каждое выполнение оценки создает независимый отчет. Вы можете получить доступ к предыдущим отчетам из списка отчетов, чтобы отслеживать журнал оценки и сравнивать результаты с течением времени.
  • Две записи оценки для различных целей: модернизация GitHub Copilot предоставляет два способа запуска оценки:
    • Рекомендуемая оценка: быстро запустите оценку, выбрав из рекомендуемых доменов без ручной настройки.
    • Настраиваемая оценка: настройте определенные свойства оценки для настройки анализа в соответствии с вашими точными потребностями.

Рекомендуемая оценка обеспечивает упрощенный способ запуска оценки без ручной настройки. Этот подход идеально подходит, если вы хотите быстро оценить готовность приложения к общим сценариям миграции.

Чтобы выполнить рекомендуемую оценку, выполните следующие действия.

  1. Выберите "Начать оценку " или "Открыть панель мониторинга оценки " в разделе QUICKSTART области модернизации GitHub Copilot.
  2. Выберите рекомендуемую оценку.
  3. Выберите домены, которые вы хотите оценить из списка рекомендуемых вариантов. Каждый домен представляет общий сценарий миграции с предварительно настроенными параметрами.
  4. Нажмите кнопку "ОК ", чтобы начать оценку.

Снимок экрана: Visual Studio Code, на котором показан рекомендуемый интерфейс оценки GitHub Copilot с параметрами выбора домена.

После завершения оценки процесс создает новый отчет и добавляет его в список отчетов. Отчет можно просмотреть, выбрав его из списка.

Настраиваемая оценка

Настраиваемая оценка позволяет адаптировать анализ оценки в соответствии с конкретными потребностями миграции. Используйте этот подход, когда требуется точное управление конфигурацией оценки.

Чтобы настроить и запустить настраиваемую оценку, выполните следующие действия.

  1. Выберите "Начать оценку " или "Открыть панель мониторинга оценки " в разделе QUICKSTART области модернизации GitHub Copilot.
  2. Выберите пользовательскую оценку.
  3. Настройте свойства оценки, как описано в следующем разделе.
  4. Нажмите кнопку "Запустить" , чтобы начать оценку.

Снимок экрана: Visual Studio Code, на котором показана панель оценки модернизации GitHub Copilot с выделенной кнопкой

Снимок экрана: Visual Studio Code, на котором показана панель оценки модернизации GitHub Copilot со свойствами пользовательской оценки.

Свойства конфигурации

Форма настраиваемой конфигурации оценки состоит из общих параметров и параметров, относящихся к домену. В форме отображаются параметры, относящиеся к домену, в зависимости от выбранного домена оценки.

Общие: домены оценки

Выберите один или несколько доменов для включения в оценку. Время оценки зависит от размера домена и размера приложения.

Домен Description
Обновление Java Определите устаревшие стеки приложений и получите рекомендации по обновлению.
Готовность к работе в облаке Оцените готовность вашего приложения к Azure с помощью практических рекомендаций по миграции.
Безопасность Проверьте код на наличие проблем с безопасностью с помощью рекомендаций ISO 5055 с рекомендуемыми исправлениями.

Общие: покрытие анализа

Выберите то, что следует проанализировать.

Ценность Description
Проблема только Анализ исходного кода для обнаружения проблем.
Проблемы и технологии Анализ исходного кода для обнаружения проблем и определения используемых технологий.
Проблемы, технологии и зависимости Анализ исходного кода для обнаружения проблем, определения используемых технологий и зависимостей сопоставления.

Обновление Java: целевая среда выполнения

Форма отображает этот параметр при выборе домена обновления Java . Выберите целевой JDK для анализа зависимостей и устаревшего стека приложений.

Ценность Description
OpenJDK 21 Рекомендации по миграции в OpenJDK 21. (Рекомендовано)
OpenJDK 17 Рекомендации по миграции в OpenJDK 17.
OpenJDK 11 Рекомендации по миграции в OpenJDK 11.

Готовность к облаку: целевые вычислительные службы

Форма отображает этот параметр при выборе домена готовности облака . Выберите целевые вычислительные службы Azure для переноса приложения. Выберите несколько целевых объектов, если вы не решили использовать один из них. Затем можно сравнить целевые показатели в отчете об оценке.

Ценность Description
Служба приложений Azure Рекомендации по развертыванию приложения в службе приложение Azure.
Служба Azure Kubernetes (AKS) Лучшие практики по развертыванию приложения в Службе Azure Kubernetes.
Приложения контейнеров Azure (ACA) Рекомендации по развертыванию приложения в приложениях контейнеров Azure.

Готовность к облаку: целевая операционная система

Форма отображает этот параметр при выборе домена готовности облака . Выберите целевые операционные системы для запуска приложений.

Ценность Description
Линукс Рекомендации по переносу приложений на платформу Linux.
Виндоус Рекомендации по переносу приложений на платформу Windows.

Готовность к облаку: контейнеризация

Форма отображает этот параметр при выборе домена готовности облака . Включите анализ проблем, которые необходимо исправить для контейнеризации приложения.

Ценность Description
Включение контейнеризации Рекомендации по контейнеризации приложений.

Примеры

В следующих примерах описаны некоторые распространенные сценарии конфигурации:

  • Пример. Вы хотите перенести приложения в AKS в качестве контейнеров Linux и понять, какие проблемы необходимо исправить. Используйте следующую конфигурацию:

    • Домены оценки: выбор готовности облака
    • Покрытие анализа: только выбор проблемы
    • Целевые службы вычислений: выбор службы Azure Kubernetes (AKS)
    • Целевая операционная система: выбор Linux
    • Контейнеризация: выбор включения контейнеризации
  • Пример 2. Вы хотите перенести приложения в Службу приложений Linux и понять, какие проблемы необходимо исправить. Используйте следующую конфигурацию:

    • Домены оценки: выбор готовности облака
    • Покрытие анализа: только выбор проблемы
    • Целевые службы вычислений: выбор службы приложений Azure
    • Целевая операционная система: выбор Linux
  • Пример 3. Вы хотите модернизировать приложения в JDK 21 и хотите понять, какие проблемы необходимо исправить. Используйте следующую конфигурацию:

    • Домены оценки: выбор обновления Java
    • Покрытие анализа: только выбор проблемы
    • Целевая среда выполнения: выбор OpenJDK 21

После завершения оценки средство создает новый отчет и добавляет его в список отчетов. Интерактивная панель мониторинга открывается автоматически, предоставляя комплексные результаты анализа. После настройки нескольких целевых объектов службы Azure можно легко переключаться между ними для сравнения подходов к миграции и просмотра рекомендаций для конкретной службы.

Снимок экрана: Visual Studio Code, на котором показана панель мониторинга оценки модернизации GitHub Copilot с параметрами выбора целевого объекта службы Azure.

Интерпретация отчета об оценке

В отчете по оценке представлены комплексные результаты анализа, которые помогут вам понять готовность приложения к миграции и модернизации Azure. В этом разделе описывается структура отчета и помогает интерпретировать результаты, чтобы вы могли принимать обоснованные решения по миграции.

Общие сведения о структуре отчета

Отчет об оценке состоит из нескольких ключевых разделов:

  • Сведения о приложении: основные сведения о приложении, включая версию Java, платформы, средства сборки и структуру проекта.
  • Сводка по проблеме: обзор проблем миграции, классифицированных по домену, с процентами критических значений.
  • Подробный анализ: подробный отчет организован в следующих четырех подразделах.
    • Проблемы. Содержит краткий обзор всех проблем, требующих внимания.
    • Зависимости: отображаются все упакованные java-пакеты зависимостей, найденные в приложении.
    • Технологии: отображает все внедренные библиотеки, сгруппированные по функциям, чтобы быстро просмотреть технологии, используемые в приложении.
    • Аналитические сведения: отображаются сведения о файлах и сведениях, которые помогут вам понять обнаруженные технологии.

Снимок экрана: Visual Studio Code, на котором показана панель мониторинга отчета об оценке модернизации GitHub Copilot.

Проблемы

Перейдите к этой части, выбрав вкладку "Проблемы ". На этой вкладке представлен список проблем, связанных с различными аспектами облачной готовности, обновления Java и безопасности, которые необходимо решить для успешного переноса приложения в Azure. В следующих таблицах описываются значения домена и критичности :

Домен Description
Обновление Java Определите устаревшие стеки приложений и получите рекомендации по обновлению.
Готовность к работе в облаке Оцените готовность вашего приложения к Azure с помощью практических рекомендаций по миграции.
Безопасность Проверьте код на наличие проблем с безопасностью с помощью рекомендаций ISO 5055 с рекомендуемыми исправлениями.
Критичность Description
Обязательный Проблемы, которые необходимо устранить для миграции в Azure.
Потенциал Проблемы, которые могут повлиять на миграцию и нуждаются в проверке.
Необязательно Проблемы с незначительным воздействием. Исправление их рекомендуется, но необязательно.

Снимок экрана: Visual Studio Code, на котором показан список проблем с отчетом об оценке модернизации GitHub Copilot.

Для получения дополнительных сведений разверните каждую сообщаемую проблему, выбрав заголовок. В отчете представлены следующие данные.

  • Список файлов, в которых произошли инциденты, а также количество затронутых строк кода. Если файл является исходным файлом Java, выбор номера строки файла направляет вас в соответствующий исходный отчет.
  • Подробное описание проблемы. Описание включает формулировку проблемы, любые известные решения и ссылается на документацию, поддерживающую проблему или её решение.

Снимок экрана: Visual Studio Code с подробными сведениями об ошибке отчета об оценке модернизации GitHub Copilot.

Зависимости

Перейдите к этой части, выбрав вкладку "Зависимости ". На этой вкладке отображаются все зависимости, упакованные в Java, найденные в приложении.

Снимок экрана: Visual Studio Code, на котором показан список зависимостей отчета об оценке модернизации GitHub Copilot.

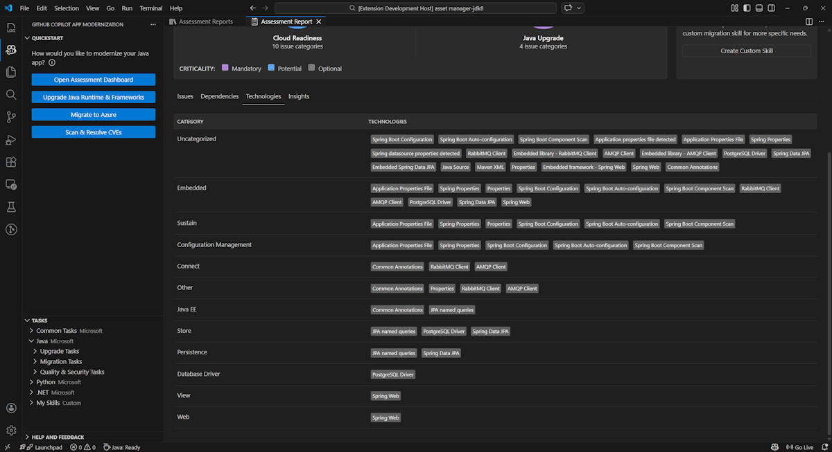
Технологии

Перейдите к этой части, выбрав вкладку "Технологии ". На этой вкладке перечислены вхождения технологий, сгруппированных по функциям, в проанализированном приложении. Этот отчет содержит общие сведения о технологиях, найденных в приложении, и предназначен для быстрого понимания целей каждого приложения.

Снимок экрана: Visual Studio Code, на котором показан список технологий отчета об оценке модернизации GitHub Copilot.

Insights

Перейдите к этой части, выбрав вкладку "Аналитика ". В нем отображаются сведения о файлах и сведения, которые помогут вам понять обнаруженные технологии.

Снимок экрана: Visual Studio Code, на котором показан список аналитических сведений об оценке модернизации GitHub Copilot.

Управление отчетами об оценке

Эффективное управление отчетами обеспечивает совместную работу, поддерживает журнал оценки и интегрируется с существующими рабочими процессами. Каждый запуск оценки создает независимый отчет в списке отчетов, и при необходимости можно импортировать, экспортировать или удалить отдельные отчеты.

Импортировать отчет об оценке

Помимо выполнения оценки непосредственно в модернизации GitHub Copilot, можно также импортировать отчеты об оценке. Отчеты могут поступать из результатов Интерфейса командной строки AppCAT , таких как report.jsonэкспортируемый отчет GitHub Copilot или файл контекста приложения из dr. Migrate.

Чтобы импортировать отчет об оценке в модернизацию GitHub Copilot, выберите "Импорт " на странице отчетов об оценке или нажмите клавиши CTRL+SHIFT+P , а затем найдите отчет об оценке импорта.

Снимок экрана: Visual Studio Code, на котором показан интерфейс импорта отчета об оценке модернизации GitHub Copilot.

Экспорт отчета об оценке

На панели мониторинга оценки можно просмотреть проблемы, обнаруженные по оценке, и выбрать решение миграции для определения решения. Вы можете экспортировать отчет и поделиться им с другими пользователями. Если вы экспортируете отчет, другие люди не должны самостоятельно выполнять оценку и могут импортировать отчет и просматривать решение об оценке и миграции напрямую.

Чтобы экспортировать отчет об оценке из модернизации GitHub Copilot, нажмите кнопку ... (дополнительные действия) в целевом отчете в списке отчетов, а затем нажмите кнопку "Экспорт".

Снимок экрана: Visual Studio Code, на котором показаны параметры экспорта и интерфейс отчета об оценке модернизации GitHub Copilot.

Удаление отчета об оценке

Если отчет больше не нужен, его можно удалить из списка отчетов.

Чтобы удалить отчет об оценке, нажмите кнопку ... (дополнительные действия) в целевом отчете в списке отчетов и нажмите кнопку "Удалить".

Снимок экрана: Visual Studio Code, на котором показана модернизация GitHub Copilot, удалите отчет об оценке.

Настройка перед выполнением оценки

Перед выполнением оценки настройте ее, выбрав "Настроить оценку " в области оценки модернизации GitHub Copilot.

Снимок экрана: панель оценки модернизации GitHub Copilot с выделенной кнопкой

Свойства конфигурации

В настоящее время можно настроить targetcapabilityosсвойства и mode свойства для оценки.

По умолчанию оценка выполняется со службой Azure Kubernetes (AKS), службой приложений Azure и приложениями контейнеров Azure (ACA) в качестве целевых объектов службы.

  • target: служба вычислений Azure для запуска приложений. Выберите несколько целевых объектов, если вы не решили использовать один из них. Затем можно сравнить целевые показатели в отчете об оценке.

    Ценность Description
    azure-aks Лучшие практики по развертыванию приложения в Службе Azure Kubernetes.
    azure-appservice Рекомендации по развертыванию приложения в службе приложение Azure.
    azure-container-apps Рекомендации по развертыванию приложения в приложениях контейнеров Azure.
  • capability— целевая технология для модернизации приложений.

    Ценность Description
    containerization Рекомендации по контейнеризации приложений.
    openjdk11 Рекомендации по миграции в OpenJDK 11.
    openjdk17 Рекомендации по миграции в OpenJDK 17.
    openjdk21 Рекомендации по миграции в OpenJDK 21.
  • os: целевая операционная система для запуска приложений.

    Ценность Description
    linux Рекомендации по переносу приложений на платформу Linux.
    windows Рекомендации по переносу приложений на платформу Windows.
  • mode: режим анализа.

    Ценность Description
    issue-only Анализ исходного кода, чтобы обнаружить только проблемы.
    source-only Анализ исходного кода для обнаружения проблем и используемых технологий.
    full Анализ исходного кода для обнаружения проблем и используемых технологий, а также зависимостей списка.

Примеры

В следующих примерах описаны некоторые конфигурации:

  • Пример. Вы хотите перенести приложения в AKS в качестве контейнеров Linux и понять, какие проблемы необходимо исправить. Используйте следующую конфигурацию:

    appcat:
    - target:
        - azure-aks
      os:
        - linux
      mode: issue-only
    
  • Пример 2. Вы хотите перенести приложения в Службу приложений Linux и понять, какие проблемы необходимо исправить. Используйте следующую конфигурацию:

    appcat:
    - target:
        - azure-appservice
      os:
        - linux
      mode: issue-only
    
  • Пример 3. Вы хотите модернизировать приложения в JDK21 и понять, какие проблемы необходимо исправить. Используйте следующую конфигурацию:

    appcat:
    - capability:
        - openjdk21
      mode: issue-only
    

После запуска оценки средство автоматически открывает интерактивную панель мониторинга, которая предоставляет комплексные результаты анализа.

Интерпретация отчета об оценке

В отчете по оценке представлены комплексные результаты анализа, которые помогут вам понять готовность приложения к миграции и модернизации Azure. В этом разделе описывается структура отчета и помогает интерпретировать результаты принятия обоснованных решений по миграции.

Общие сведения о структуре отчета

Отчет об оценке состоит из нескольких ключевых разделов:

  • Сведения о приложении: основные сведения о приложении, включая версию Java, платформы, средства сборки, структуру проекта и целевую службу Azure.
  • Сводка по проблеме: обзор проблем миграции, классифицированных по домену, с процентами критических значений.
  • Подробный анализ: подробный отчет организован в следующих четырех подразделах.
    • Проблемы. Содержит краткий обзор всех проблем, требующих внимания.
    • Зависимости: отображаются все упакованные java-пакеты зависимостей, найденные в приложении.
    • Технологии: отображает все внедренные библиотеки, сгруппированные по функциям, что позволяет быстро просматривать технологии, используемые в приложении.
    • Аналитические сведения: отображаются сведения о файлах и сведениях, которые помогут вам понять обнаруженные технологии.

Снимок экрана: панель мониторинга отчета об оценке модернизации GitHub Copilot.

Проблемы

Перейдите к этой части, выбрав вкладку "Проблемы ". На этой вкладке представлен список проблем, связанных с различными аспектами готовности облака и обновлением Java, которые необходимо решить для успешной миграции приложения в Azure. В следующих таблицах описываются значения домена и критичности :

Домен Description
Готовность к работе в облаке Оценивает зависимости приложений, чтобы предложить службы Azure и обеспечить готовность к работе в облаке.
Обновление Java Определяет проблемы JDK и платформы для обновления версий.
Критичность Description
Обязательный Проблемы, которые необходимо устранить для миграции в Azure.
Потенциал Проблемы, которые могут повлиять на миграцию и нуждаются в проверке.
Необязательно Проблемы с незначительным воздействием. Исправление их рекомендуется, но необязательно.

Снимок экрана: список проблем с отчетом об оценке модернизации GitHub Copilot.

Для получения дополнительных сведений разверните каждую сообщаемую проблему, выбрав заголовок. В отчете представлены следующие данные.

  • Список файлов, в которых произошли инциденты, а также количество затронутых строк кода. Если файл является исходным файлом Java, выбор номера строки файла направляет вас в соответствующий исходный отчет.
  • Подробное описание проблемы. Описание включает формулировку проблемы, любые известные решения и ссылается на документацию, поддерживающую проблему или её решение.

Снимок экрана: подробные сведения о проблеме отчета об оценке модернизации GitHub Copilot.

Зависимости

Перейдите к этой части, выбрав вкладку "Зависимости ". На этой вкладке отображаются все зависимости, упакованные в Java, найденные в приложении.

Снимок экрана: список зависимостей отчета об оценке модернизации GitHub Copilot.

Технологии

Перейдите к этой части, выбрав вкладку "Технологии ". На этой вкладке перечислены вхождения технологий, сгруппированных по функциям, в проанализированном приложении. Этот отчет содержит общие сведения о технологиях, найденных в приложении, и предназначен для быстрого понимания целей каждого приложения.

Снимок экрана: список технологий отчета об оценке модернизации GitHub Copilot.

Insights

Перейдите к этой части, выбрав вкладку "Аналитика ". Отображает сведения о файлах и сведения, которые помогут вам понять обнаруженные технологии.

Снимок экрана: список аналитических сведений об оценке модернизации GitHub Copilot.

Удаление отчета об оценке

Если отчет больше не нужен, его можно удалить.

Чтобы удалить отчет об оценке, щелкните правой кнопкой мыши отчет об оценке и нажмите кнопку "Удалить".

Снимок экрана: модернизация GitHub Copilot удаляет отчет об оценке.

Следующий шаг

Краткое руководство. Создание и применение собственных навыков