Udostępnij za pośrednictwem


Praca z oceną: kompleksowy przewodnik po ocenie aplikacji za pomocą modernizacji narzędzia GitHub Copilot dla języka Java

W tym kompleksowym przewodniku omówiono zaawansowane możliwości oceny w modernizacji narzędzia GitHub Copilot, aby pomóc zmaksymalizować wartość procesu oceny modernizacji aplikacji.

Ocena aplikacji to krytyczny pierwszy krok w drodze modernizacji. W tym artykule opisano kompletny przepływ pracy oceny, który ułatwia efektywne pracę z raportami oceny, konfigurowanie ocen dla różnych scenariuszy i zarządzanie danymi oceny w całym procesie modernizacji.

Kluczowe możliwości to:

  • Wiele raportów na przebieg: każdy przebieg oceny generuje niezależny raport. Możesz uzyskać dostęp do poprzednich raportów z listy raportów, aby śledzić historię oceny i porównywać wyniki w czasie.
  • Dwa wpisy oceny do różnych celów: Modernizacja narzędzia GitHub Copilot zapewnia dwa sposoby rozpoczęcia oceny:
    • Zalecana ocena: szybko rozpocznij ocenę, wybierając spośród zalecanych domen bez ręcznej konfiguracji.
    • Ocena niestandardowa: skonfiguruj określone właściwości oceny, aby dostosować analizę do konkretnych potrzeb.

Zalecana ocena zapewnia usprawniony sposób uruchamiania oceny bez ręcznej konfiguracji. Takie podejście jest idealne, gdy chcesz szybko ocenić gotowość aplikacji do typowych scenariuszy migracji.

Aby uruchomić zalecaną ocenę, wykonaj następujące kroki:

  1. Wybierz pozycję Rozpocznij ocenę lub Otwórz pulpit nawigacyjny oceny w sekcji SZYBKI START okienka modernizacji narzędzia GitHub Copilot.
  2. Wybierz pozycję Zalecana ocena.
  3. Wybierz domeny, które chcesz ocenić z listy zalecanych opcji. Każda domena reprezentuje typowy scenariusz migracji ze wstępnie skonfigurowanymi ustawieniami.
  4. Wybierz przycisk OK , aby rozpocząć ocenę.

Zrzut ekranu programu Visual Studio Code przedstawiający interfejs zalecanej oceny modernizacji narzędzia GitHub Copilot z opcjami wyboru domeny.

Po zakończeniu oceny proces generuje nowy raport i dodaje go do listy raportów. Raport można wyświetlić, wybierając go z listy.

Ocena niestandardowa

Ocena niestandardowa umożliwia dostosowanie analizy oceny do konkretnych potrzeb migracji. Użyj tego podejścia, jeśli potrzebujesz szczegółowej kontroli nad konfiguracją oceny.

Aby skonfigurować i uruchomić ocenę niestandardową, wykonaj następujące kroki:

  1. Wybierz pozycję Rozpocznij ocenę lub Otwórz pulpit nawigacyjny oceny w sekcji SZYBKI START okienka modernizacji narzędzia GitHub Copilot.
  2. Wybierz pozycję Ocena niestandardowa.
  3. Skonfiguruj właściwości oceny zgodnie z opisem w poniższej sekcji.
  4. Wybierz pozycję Uruchom , aby rozpocząć ocenę.

Zrzut ekranu programu Visual Studio Code przedstawiający okienko Oceny modernizacji narzędzia GitHub Copilot z wyróżnionym przyciskiem Ocena niestandardowa.

Zrzut ekranu programu Visual Studio Code przedstawiający okienko Oceny modernizacji narzędzia GitHub Copilot z właściwościami oceny niestandardowej.

Właściwości konfiguracji

Formularz konfiguracji niestandardowej oceny składa się z ustawień ogólnych i ustawień specyficznych dla domeny. W formularzu zostaną wyświetlone ustawienia specyficzne dla domeny na podstawie wybranych domen oceny.

Ogólne: Domeny oceny

Wybierz co najmniej jedną domenę do uwzględnienia w ocenie. Czas oceny zależy od wyboru domeny i rozmiaru aplikacji.

Domena Description
Uaktualnianie języka Java Identyfikowanie nieaktualnych stosów aplikacji i uzyskiwanie zaleceń dotyczących uaktualniania.
Gotowość do chmury Ocena gotowości aplikacji na platformę Azure przy użyciu praktycznych wskazówek dotyczących migracji.
Bezpieczeństwo Przeskanuj kod pod kątem problemów z zabezpieczeniami przy użyciu wytycznych ISO 5055 z zalecanymi poprawkami.

Ogólne: pokrycie analiz

Wybierz analizę oceny.

Wartość Description
Tylko problem Analizowanie kodu źródłowego w celu wykrywania problemów.
Problemy i technologie Analizowanie kodu źródłowego w celu wykrywania problemów i identyfikowania używanych technologii.
Problemy, technologie i zależności Analizowanie kodu źródłowego w celu wykrywania problemów, identyfikowania używanych technologii i mapowania zależności.

Uaktualnienie języka Java: docelowe środowisko uruchomieniowe

Formularz wyświetla to ustawienie po wybraniu domeny uaktualnienia języka Java . Wybierz docelowy zestaw JDK, aby analizować zależności i nieaktualny stos aplikacji.

Wartość Description
OpenJDK 21 Najlepsze rozwiązania dotyczące migracji do zestawu OpenJDK 21. (Zalecane)
OpenJDK 17 Najlepsze rozwiązania dotyczące migracji do zestawu OpenJDK 17.
OpenJDK 11 Najlepsze rozwiązania dotyczące migracji do zestawu OpenJDK 11.

Gotowość do chmury: docelowe usługi obliczeniowe

Formularz wyświetla to ustawienie po wybraniu domeny Gotowość do chmury . Wybierz docelowe usługi obliczeniowe platformy Azure, aby przeprowadzić migrację aplikacji. Wybierz wiele obiektów docelowych, jeśli nie zdecydujesz, który z nich ma być używany. Następnie możesz porównać cele w raporcie oceny.

Wartość Description
Azure App Service Najlepsze praktyki dotyczące wdrażania aplikacji w usłudze Azure App Service.
Azure Kubernetes Service (AKS) Najlepsze rozwiązania dotyczące wdrażania aplikacji w usłudze Azure Kubernetes Service.
Azure Container Apps (ACA) Najlepsze rozwiązania dotyczące wdrażania aplikacji w usłudze Azure Container Apps.

Gotowość do chmury: docelowy system operacyjny

Formularz wyświetla to ustawienie po wybraniu domeny Gotowość do chmury . Wybierz docelowe systemy operacyjne, na których będą uruchamiane aplikacje.

Wartość Description
Linux Najlepsze rozwiązania dotyczące migrowania aplikacji na platformę Linux.
Windows Najlepsze rozwiązania dotyczące migrowania aplikacji na platformę Windows.

Gotowość do chmury: Konteneryzacja

Formularz wyświetla to ustawienie po wybraniu domeny Gotowość do chmury . Włącz analizowanie problemów, które należy naprawić, aby konteneryzować aplikację.

Wartość Description
Włączanie konteneryzacji Najlepsze rozwiązania dotyczące konteneryzowania aplikacji.

Przykłady

W poniższych przykładach opisano niektóre typowe scenariusze konfiguracji:

  • Przykład: chcesz migrować aplikacje do usługi AKS jako kontenerów systemu Linux i chcesz zrozumieć, jakie problemy należy rozwiązać. Użyj następującej konfiguracji:

    • Domeny oceny: wybierz pozycję Gotowość do chmury
    • Pokrycie analiz: wybierz tylko problem
    • Docelowe usługi obliczeniowe: wybierz usługę Azure Kubernetes Service (AKS)
    • Docelowy system operacyjny: wybierz pozycję Linux
    • Konteneryzacja: wybierz pozycję Włącz konteneryzację
  • Przykład dwa: chcesz przeprowadzić migrację aplikacji do usługi App Service w systemie Linux i chcesz zrozumieć, jakie problemy należy rozwiązać. Użyj następującej konfiguracji:

    • Domeny oceny: wybierz pozycję Gotowość do chmury
    • Pokrycie analiz: wybierz tylko problem
    • Docelowe usługi obliczeniowe: wybierz pozycję Azure App Service
    • Docelowy system operacyjny: wybierz pozycję Linux
  • Przykład trzy: chcesz zmodernizować aplikacje do zestawu JDK 21 i chcesz zrozumieć, jakie problemy należy rozwiązać. Użyj następującej konfiguracji:

    • Domeny oceny: wybierz pozycję Uaktualnienie języka Java
    • Pokrycie analiz: wybierz tylko problem
    • Docelowe środowisko uruchomieniowe: wybierz pozycję OpenJDK 21

Po zakończeniu oceny narzędzie generuje nowy raport i dodaje go do listy raportów. Interaktywny pulpit nawigacyjny zostanie otwarty automatycznie, zapewniając kompleksowe wyniki analizy. Po skonfigurowaniu wielu celów usługi platformy Azure można łatwo przełączać się między nimi, aby porównać podejścia migracji i wyświetlić zalecenia specyficzne dla usługi.

Zrzut ekranu programu Visual Studio Code przedstawiający pulpit nawigacyjny oceny modernizacji w narzędziu GitHub Copilot z opcjami wyboru elementu docelowego usługi platformy Azure.

Interpretowanie raportu oceny

Raport oceny zawiera kompleksowe wyniki analizy, które ułatwiają zrozumienie gotowości aplikacji do migracji i modernizacji platformy Azure. Ta sekcja przeprowadzi Cię przez strukturę raportu i pomaga interpretować wyniki, dzięki czemu można podejmować świadome decyzje dotyczące migracji.

Omówienie struktury raportu

Raport oceny składa się z kilku kluczowych sekcji:

  • Informacje o aplikacji: podstawowe informacje o aplikacji, takie jak wersja Java, struktury, narzędzia kompilacji i struktura projektu.
  • Podsumowanie problemu: Omówienie problemów z migracją sklasyfikowanych według domeny z wartościami procentowymi krytycznymi.
  • Szczegółowa analiza: szczegółowy raport jest podzielony na następujące cztery podsekcje.
    • Problemy: zawiera zwięzłe podsumowanie wszystkich problemów, które wymagają uwagi.
    • Zależności: wyświetla wszystkie zależności spakowane w języku Java znajdujące się w aplikacji.
    • Technologie: wyświetla wszystkie biblioteki osadzone pogrupowane według funkcji, dzięki czemu można szybko wyświetlać technologie używane w aplikacji.
    • Szczegółowe informacje: wyświetla szczegóły pliku i informacje ułatwiające zrozumienie wykrytych technologii.

Zrzut ekranu programu Visual Studio Code przedstawiający pulpit nawigacyjny raportu oceny modernizacji narzędzia GitHub Copilot.

Issues

Uzyskaj dostęp do tej części, wybierając kartę Problemy . Ta karta zawiera listę problemów podzielonych na kategorie dla różnych aspektów gotowości do chmury, uaktualnienia języka Java i zabezpieczeń, które należy rozwiązać, aby pomyślnie przeprowadzić migrację aplikacji na platformę Azure. W poniższych tabelach opisano wartości Domena i Krytyczne znaczenie :

Domena Description
Uaktualnianie języka Java Identyfikowanie nieaktualnych stosów aplikacji i uzyskiwanie zaleceń dotyczących uaktualniania.
Gotowość do chmury Ocena gotowości aplikacji na platformę Azure przy użyciu praktycznych wskazówek dotyczących migracji.
Bezpieczeństwo Przeskanuj kod pod kątem problemów z zabezpieczeniami przy użyciu wytycznych ISO 5055 z zalecanymi poprawkami.
Krytyczność Description
Obowiązkowy Problemy, które należy rozwiązać w przypadku migracji na platformę Azure.
Potencjał Problemy, które mogą mieć wpływ na migrację i wymagają przeglądu.
Fakultatywny Problemy z niskim wpływem. Naprawianie ich jest zalecane, ale opcjonalne.

Zrzut ekranu programu Visual Studio Code przedstawiający listę problemów z raportem dotyczącym oceny modernizacji narzędzia GitHub Copilot.

Aby uzyskać więcej informacji, rozwiń każdy zgłoszony problem, wybierając tytuł. Raport zawiera następujące informacje:

  • Lista plików, w których wystąpiły zdarzenia wraz z liczbą wierszy kodu, których dotyczy problem. Jeśli plik jest plikiem źródłowym Języka Java, wybranie numeru wiersza pliku spowoduje przekierowanie do odpowiedniego raportu źródłowego.
  • Szczegółowy opis problemu. Ten opis przedstawia problem, zawiera znane rozwiązania oraz dokumentację pomocniczą dotyczącą problemu lub rozwiązania.

Zrzut ekranu programu Visual Studio Code przedstawiający szczegóły problemu z raportem dotyczącym oceny modernizacji w usłudze GitHub Copilot.

Zależności

Uzyskaj dostęp do tej części, wybierając kartę Zależności . Na tej karcie są wyświetlane wszystkie zależności spakowane w języku Java znajdujące się w aplikacji.

Zrzut ekranu programu Visual Studio Code przedstawiający listę zależności raportu oceny modernizacji narzędzia GitHub Copilot.

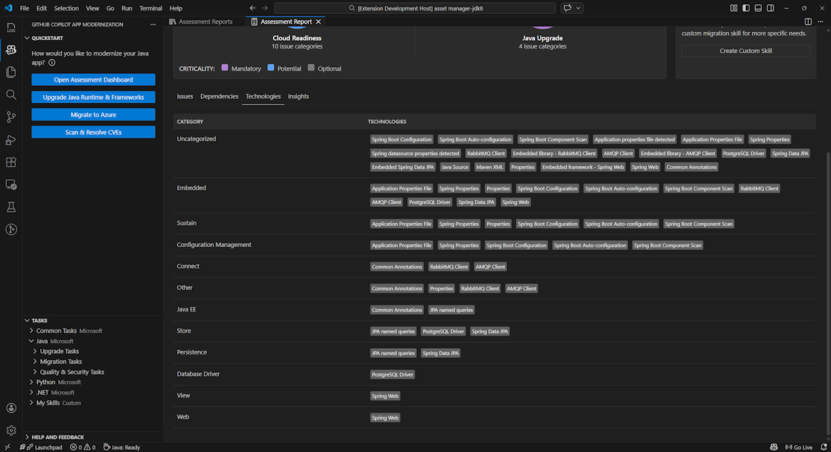
Technologie

Uzyskaj dostęp do tej części, wybierając kartę Technologie . Ta karta zawiera listę wystąpień technologii pogrupowanych według funkcji w przeanalizowanej aplikacji. Ten raport zawiera omówienie technologii znalezionych w aplikacji i jest przeznaczony do szybkiego zrozumienia celu każdej aplikacji.

Zrzut ekranu programu Visual Studio Code przedstawiający listę technologii oceny modernizacji narzędzia GitHub Copilot.

Insights

Uzyskaj dostęp do tej części, wybierając kartę Szczegółowe informacje . Wyświetla szczegóły pliku i informacje ułatwiające zrozumienie wykrytych technologii.

Zrzut ekranu programu Visual Studio Code przedstawiający listę szczegółowych informacji dotyczących oceny modernizacji w narzędziu GitHub Copilot.

Obsługa raportów oceny

Efektywne zarządzanie raportami umożliwia współpracę, utrzymuje historię ocen i integruje się z istniejącymi przepływami pracy. Każdy przebieg oceny generuje niezależny raport na liście raportów i w razie potrzeby można importować, eksportować lub usuwać poszczególne raporty.

Importowanie raportu oceny

Oprócz bezpośredniego uruchamiania oceny w modernizacji narzędzia GitHub Copilot można również zaimportować raporty oceny. Raporty mogą pochodzić z wyników interfejsu wiersza polecenia usługi AppCAT , takich jak report.json, wyeksportowany raport modernizacji w usłudze GitHub Copilot lub plik kontekstu aplikacji z witryny Dr. Migrate.

Aby zaimportować raport oceny do modernizacji narzędzia GitHub Copilot, wybierz pozycję Importuj na stronie raportów oceny lub naciśnij klawisze Ctrl+Shift+P , a następnie wyszukaj raport oceny importu.

Zrzut ekranu programu Visual Studio Code przedstawiający interfejs importowania raportu oceny modernizacji narzędzia GitHub Copilot.

Eksportowanie raportu oceny

Na pulpicie nawigacyjnym oceny możesz wyświetlić problemy wykryte przez ocenę i wybrać rozwiązanie migracji, aby określić decyzję. Możesz wyeksportować raport i udostępnić go innym osobom. Jeśli eksportujesz raport, inne osoby nie muszą samodzielnie uruchamiać oceny i mogą zaimportować raport oraz bezpośrednio wyświetlić decyzję dotyczącą oceny i migracji.

Aby wyeksportować raport oceny z poziomu modernizacji narzędzia GitHub Copilot, wybierz przycisk ... (więcej akcji) na raporcie docelowym na liście raportów, a następnie wybierz pozycję Eksportuj.

Zrzut ekranu programu Visual Studio Code przedstawiający opcje eksportu i interfejs raportu oceny modernizacji narzędzia GitHub Copilot.

Usuwanie raportu oceny

Jeśli nie potrzebujesz już raportu, możesz go usunąć z listy raportów.

Aby usunąć raport oceny, wybierz przycisk ... (więcej akcji) na raporcie docelowym na liście raportów, a następnie wybierz pozycję Usuń.

Zrzut ekranu programu Visual Studio Code przedstawiający modernizację narzędzia GitHub Copilot usuwa raport oceny.

Konfigurowanie przed uruchomieniem oceny

Przed uruchomieniem oceny skonfiguruj ją, wybierając pozycję Konfiguruj ocenę w okienku Ocena modernizacji w usłudze GitHub Copilot.

Zrzut ekranu przedstawiający okienko Oceny modernizacji narzędzia GitHub Copilot z wyróżnionym przyciskiem Konfiguruj ocenę.

Właściwości konfiguracji

Obecnie można skonfigurować targetwłaściwości , capability, osi mode dla oceny.

Domyślnie ocena jest uruchamiana z usługą Azure Kubernetes Service (AKS), Azure App Service i Azure Container Apps (ACA) jako miejscami docelowymi usługi.

  • target: usługa obliczeniowa platformy Azure do uruchamiania aplikacji. Wybierz wiele obiektów docelowych, jeśli nie zdecydujesz, który z nich ma być używany. Następnie możesz porównać cele w raporcie oceny.

    Wartość Description
    azure-aks Najlepsze rozwiązania dotyczące wdrażania aplikacji w usłudze Azure Kubernetes Service.
    azure-appservice Najlepsze praktyki dotyczące wdrażania aplikacji w usłudze Azure App Service.
    azure-container-apps Najlepsze rozwiązania dotyczące wdrażania aplikacji w usłudze Azure Container Apps.
  • capability: docelowa technologia modernizacji aplikacji.

    Wartość Description
    containerization Najlepsze rozwiązania dotyczące konteneryzowania aplikacji.
    openjdk11 Najlepsze rozwiązania dotyczące migracji do zestawu OpenJDK 11.
    openjdk17 Najlepsze rozwiązania dotyczące migracji do zestawu OpenJDK 17.
    openjdk21 Najlepsze rozwiązania dotyczące migracji do zestawu OpenJDK 21.
  • os: docelowy system operacyjny do uruchamiania aplikacji.

    Wartość Description
    linux Najlepsze rozwiązania dotyczące migrowania aplikacji na platformę Linux.
    windows Najlepsze rozwiązania dotyczące migrowania aplikacji na platformę Windows.
  • mode: tryb analizy.

    Wartość Description
    issue-only Analizowanie kodu źródłowego w celu wykrywania tylko problemów.
    source-only Analizowanie kodu źródłowego w celu wykrywania problemów i używanych technologii.
    full Analizowanie kodu źródłowego w celu wykrywania problemów i używanych technologii oraz wyświetlania listy zależności.

Przykłady

W poniższych przykładach opisano niektóre konfiguracje:

  • Przykład: chcesz migrować aplikacje do usługi AKS jako kontenerów systemu Linux i chcesz zrozumieć, jakie problemy należy rozwiązać. Użyj następującej konfiguracji:

    appcat:
    - target:
        - azure-aks
      os:
        - linux
      mode: issue-only
    
  • Przykład dwa: chcesz przeprowadzić migrację aplikacji do usługi App Service w systemie Linux i chcesz zrozumieć, jakie problemy należy rozwiązać. Użyj następującej konfiguracji:

    appcat:
    - target:
        - azure-appservice
      os:
        - linux
      mode: issue-only
    
  • Przykład trzy: chcesz zmodernizować aplikacje na zestaw JDK21 i chcesz zrozumieć, jakie problemy należy rozwiązać. Użyj następującej konfiguracji:

    appcat:
    - capability:
        - openjdk21
      mode: issue-only
    

Po uruchomieniu oceny narzędzie automatycznie otwiera interaktywny pulpit nawigacyjny, który zapewnia kompleksowe wyniki analizy.

Interpretowanie raportu oceny

Raport oceny zawiera kompleksowe wyniki analizy, które ułatwiają zrozumienie gotowości aplikacji do migracji i modernizacji platformy Azure. Ta sekcja przeprowadzi Cię przez strukturę raportu i pomaga interpretować wyniki w celu podejmowania świadomych decyzji dotyczących migracji.

Omówienie struktury raportu

Raport oceny składa się z kilku kluczowych sekcji:

  • Informacje o aplikacji: podstawowe informacje o aplikacji, takie jak wersja Java, struktury, narzędzia kompilacji, struktura projektu i docelowa usługa platformy Azure.
  • Podsumowanie problemu: Omówienie problemów z migracją sklasyfikowanych według domeny z wartościami procentowymi krytycznymi.
  • Szczegółowa analiza: szczegółowy raport jest podzielony na następujące cztery podsekcje.
    • Problemy: zawiera zwięzłe podsumowanie wszystkich problemów, które wymagają uwagi.
    • Zależności: wyświetla wszystkie zależności spakowane w języku Java znajdujące się w aplikacji.
    • Technologie: wyświetla wszystkie biblioteki osadzone pogrupowane według funkcji, umożliwiając szybkie wyświetlanie technologii używanych w aplikacji.
    • Szczegółowe informacje: wyświetla szczegóły pliku i informacje ułatwiające zrozumienie wykrytych technologii.

Zrzut ekranu przedstawiający pulpit nawigacyjny raportu oceny modernizacji w usłudze GitHub Copilot.

Issues

Uzyskaj dostęp do tej części, wybierając kartę Problemy . Ta karta zawiera listę problemów z różnymi aspektami gotowości do chmury i uaktualnieniem języka Java, które należy rozwiązać, aby pomyślnie przeprowadzić migrację aplikacji na platformę Azure. W poniższych tabelach opisano wartości Domena i Krytyczne znaczenie :

Domena Description
Gotowość do chmury Ocenia zależności aplikacji, aby zasugerować usługi platformy Azure i zapewnić gotowość natywną dla chmury.
Uaktualnianie języka Java Identyfikuje problemy z JDK i frameworkiem związane z uaktualnieniem wersji.
Krytyczność Description
Obowiązkowy Problemy, które należy rozwiązać w przypadku migracji na platformę Azure.
Potencjał Problemy, które mogą mieć wpływ na migrację i wymagają przeglądu.
Fakultatywny Problemy z niskim wpływem. Naprawianie ich jest zalecane, ale opcjonalne.

Zrzut ekranu przedstawiający listę problemów z raportem dotyczącym oceny modernizacji w usłudze GitHub Copilot.

Aby uzyskać więcej informacji, rozwiń każdy zgłoszony problem, wybierając tytuł. Raport zawiera następujące informacje:

  • Lista plików, w których wystąpiły zdarzenia wraz z liczbą wierszy kodu, których dotyczy problem. Jeśli plik jest plikiem źródłowym Języka Java, wybranie numeru wiersza pliku spowoduje przekierowanie do odpowiedniego raportu źródłowego.
  • Szczegółowy opis problemu. Ten opis przedstawia problem, zawiera znane rozwiązania oraz dokumentację pomocniczą dotyczącą problemu lub rozwiązania.

Zrzut ekranu przedstawiający szczegóły problemu z raportem dotyczącym oceny modernizacji w usłudze GitHub Copilot.

Zależności

Uzyskaj dostęp do tej części, wybierając kartę Zależności . Na tej karcie są wyświetlane wszystkie zależności spakowane w języku Java znajdujące się w aplikacji.

Zrzut ekranu przedstawiający listę zależności raportu dotyczącego oceny modernizacji w usłudze GitHub Copilot.

Technologie

Uzyskaj dostęp do tej części, wybierając kartę Technologie . Ta karta zawiera listę wystąpień technologii pogrupowanych według funkcji w przeanalizowanej aplikacji. Ten raport zawiera omówienie technologii znalezionych w aplikacji i jest przeznaczony do szybkiego zrozumienia celu każdej aplikacji.

Zrzut ekranu przedstawiający listę technologii oceny modernizacji w usłudze GitHub Copilot.

Insights

Uzyskaj dostęp do tej części, wybierając kartę Szczegółowe informacje . Wyświetla szczegóły pliku i informacje ułatwiające zrozumienie wykrytych technologii.

Zrzut ekranu przedstawiający listę szczegółowych informacji dotyczących oceny modernizacji w usłudze GitHub Copilot.

Usuwanie raportu oceny

Jeśli nie chcesz już raportu, możesz go usunąć.

Aby usunąć raport oceny, kliknij prawym przyciskiem myszy pozycję Raport oceny , a następnie wybierz polecenie Usuń.

Zrzut ekranu pokazujący, że modernizacja narzędzia GitHub Copilot usuwa raport oceny.

Następny krok

Szybki start: tworzenie i stosowanie własnych umiejętności