Exercise - Extend telemetry in .NET 8

Completed

The current eShopLite app is using the default telemetry provided by OpenTelemetry. You can extend the telemetry by adding custom metrics and custom attributes to the telemetry data. This capability allows you to add more context to the telemetry data and to create more powerful queries in Application Insights.

In this exercise, you add new metrics to apps and see how to view them in your observability apps.

Create a custom metric

You want to have greater visibility of how a stock changes over time, so you create a custom metric.

  1. On the EXPLORER pane, right-click the Products folder and then select New File.

  2. In the File name field, enter ProductsMetrics.cs.

  3. In the text editor, replace the code with this example:

    using System;
    using System.Diagnostics.Metrics;
    
    public class ProductsMetrics
    {
        private readonly Counter<int> _serviceCalls;
        private readonly Counter<int> _stockChange;
    
        public ProductsMetrics(IMeterFactory meterFactory)
        {
            var meter = meterFactory.Create("eShopLite.Products");
            _stockChange = meter.CreateCounter<int>("eshoplite.products.stock_change", unit: "{stock}", description: "Amount of stock being changed through the product service.");
        }
    
        public void StockChange(int quantity)
        {
            _stockChange.Add(quantity);
        }
    }
    

    The preceding code creates a new metric called eshoplite.products.stock_change. This metric tracks the amount of stock being changed through the product service.

  4. Select Ctrl+S to save the file.

  5. On the EXPLORER pane, in the Products folder, select Program.cs.

  6. Replace the AddObservability code with this code:

    builder.Services.AddObservability("Products", builder.Configuration, ["eShopLite.Products"]);
    
    // Register the metrics service.
    builder.Services.AddSingleton<ProductsMetrics>();
    

    This code adds the ProductsMetrics class to the dependency injection container.

  7. Select Ctrl+S to save the file.

  8. On the EXPLORER pane, in the Products folder, expand the Endpoint folder, and then select ProductEndpoints.cs.

  9. Replace the existing stock update MapPut endpoint with this code:

    stock.MapPut("/{id}", async  (int id, int stockAmount, ProductDataContext db, ProductsMetrics metrics) =>
    {
        // Increment the stock change metric.
        metrics.StockChange(stockAmount);
    
        var affected = await db.Product
            .Where(model => model.Id == id)
            .ExecuteUpdateAsync(setters => setters
              .SetProperty(m => m.Stock, stockAmount)
            );
    
        return affected == 1 ? Results.Ok() : Results.NotFound();
    })      
    

    You use dependency injection to add the ProductsMetrics class to the endpoint. You're then calling the StockChange method to increment the metric with the new stock amount.

  10. Select Ctrl+S to save the file.

Add the metric to OpenTelemetry

You now add the metric to OpenTelemetry so that it can be exported to your observability tools.

  1. On the EXPLORER pane, in the Diagnostics folder, select DiagnosticServiceCollectionExtensions.

  2. Change the AddObservability method to accept a new parameter:

    public static IServiceCollection AddObservability(this IServiceCollection services,
        string serviceName,
        IConfiguration configuration,
        string[]? meeterNames = null)
    
  3. Below the Prometheus exporter line, add this code:

    .AddPrometheusExporter();
    
    // add any additional meters provided by the caller
    if (meeterNames != null)
    {
      foreach (var name in meeterNames)
      {
        metrics.AddMeter(name);
      }
    }
    
  4. Select Ctrl+S to save the file.

View the new metric in Prometheus

  1. On the TERMINAL pane at the bottom, go to the dotnet-observability/eShopLite folder.

    cd ..
    
  2. Update the apps containers.

    dotnet publish /p:PublishProfile=DefaultContainer 
    
  3. Go to the dotnet-observability folder, and start the app with Docker:

    cd ..
    docker compose up
    
  4. Open the eShopLite app in a browser at http://localhost:32000.

  5. Go to the Products page and change the stock amount on several products.

  6. Open the Prometheus dashboard at http://localhost:9090.

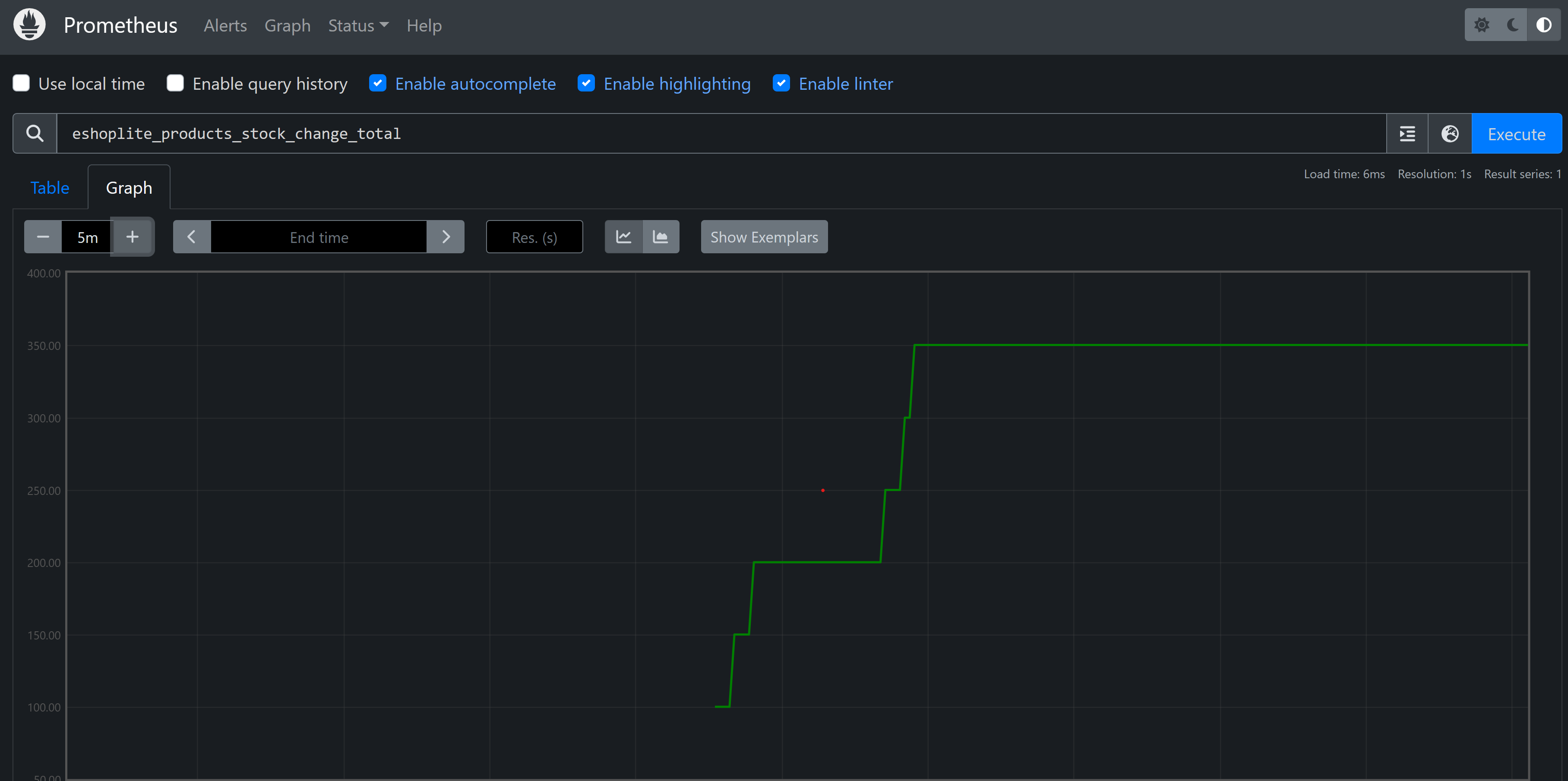
  7. In the search box, enter theeshoplite_products_stock_change_total metric, and then select Execute.

    You should see it listed in a table.

  8. Select the Graph tab. You should see the stock amount change over time.

    Screenshot that shows Prometheus showing the new custom metric on a graph.

  9. On the TERMINAL pane, press Ctrl+C to stop the app.