Freigeben über


Arbeiten mit Bewertung: Umfassender Leitfaden zur Anwendungsbewertung mit GitHub Copilot Modernization for Java

Dieses umfassende Handbuch befasst sich mit erweiterten Bewertungsfunktionen in der GitHub Copilot-Modernisierung, damit Sie den Wert Ihres Bewertungsprozesses für die Anwendungsmodernisierung maximieren können.

Die Anwendungsbewertung ist ein wichtiger erster Schritt in Ihrer Modernisierungsreise. In diesem Artikel wird der vollständige Bewertungsworkflow behandelt, der Ihnen hilft, effektiv mit Bewertungsberichten zu arbeiten, Bewertungen für verschiedene Szenarien zu konfigurieren und Bewertungsdaten während des gesamten Modernisierungsprozesses zu verwalten.

Wichtige Funktionen sind:

  • Mehrere Berichte pro Ausführung: Jede Bewertungsausführung generiert einen unabhängigen Bericht. Sie können auf frühere Berichte aus der Berichtsliste zugreifen, sodass Sie den Bewertungsverlauf nachverfolgen und Ergebnisse im Laufe der Zeit vergleichen können.
  • Zwei Bewertungseinträge für unterschiedliche Zwecke: Die GitHub Copilot-Modernisierung bietet zwei Möglichkeiten, eine Bewertung zu starten:
    • Empfohlene Bewertung: Starten Sie schnell eine Bewertung, indem Sie aus empfohlenen Domänen ohne manuelle Konfiguration auswählen.
    • Benutzerdefinierte Bewertung: Konfigurieren Sie bestimmte Bewertungseigenschaften, um die Analyse an Ihre genauen Anforderungen anzupassen.

Die empfohlene Bewertung bietet eine optimierte Möglichkeit, eine Bewertung ohne manuelle Konfiguration zu starten. Dieser Ansatz ist ideal, wenn Sie die Bereitschaft Ihrer Anwendung für häufige Migrationsszenarien schnell auswerten möchten.

Führen Sie zum Ausführen einer empfohlenen Bewertung die folgenden Schritte aus:

  1. Wählen Sie im Schnellstartabschnitt des GitHub Copilot-Modernisierungsbereichs "Bewertung starten" oder "Bewertungsdashboard öffnen" aus.
  2. Wählen Sie "Empfohlene Bewertung" aus.
  3. Wählen Sie die Domänen aus, die Sie aus der Liste der empfohlenen Optionen bewerten möchten. Jede Domäne stellt ein allgemeines Migrationsszenario mit vorkonfigurierten Einstellungen dar.
  4. Wählen Sie "OK" aus, um die Bewertung zu starten.

Screenshot von Visual Studio Code, der die Empfohlene Bewertungsschnittstelle von GitHub Copilot mit Optionen für die Domänenauswahl zeigt.

Nach Abschluss der Bewertung generiert der Prozess einen neuen Bericht und fügt ihn der Berichtsliste hinzu. Sie können den Bericht anzeigen, indem Sie ihn aus der Liste auswählen.

Benutzerdefinierte Bewertung

Mit der benutzerdefinierten Bewertung können Sie die Bewertungsanalyse auf Ihre spezifischen Migrationsanforderungen anpassen. Verwenden Sie diesen Ansatz, wenn Sie eine differenzierte Kontrolle über die Bewertungskonfiguration benötigen.

Führen Sie die folgenden Schritte aus, um eine benutzerdefinierte Bewertung zu konfigurieren und auszuführen:

  1. Wählen Sie im Schnellstartabschnitt des GitHub Copilot-Modernisierungsbereichs "Bewertung starten" oder "Bewertungsdashboard öffnen" aus.
  2. Wählen Sie "Benutzerdefinierte Bewertung" aus.
  3. Konfigurieren Sie die Bewertungseigenschaften wie im folgenden Abschnitt beschrieben.
  4. Wählen Sie "Ausführen" aus, um die Bewertung zu starten.

Screenshot von Visual Studio Code, der den Bereich

Screenshot von Visual Studio Code, der den Bereich

Konfigurationseigenschaften

Das Benutzerdefinierte Bewertungskonfigurationsformular besteht aus allgemeinen Einstellungen und domänenspezifischen Einstellungen. Das Formular zeigt die domänenspezifischen Einstellungen basierend auf den von Ihnen ausgewählten Bewertungsdomänen an.

Allgemein: Bewertungsdomänen

Wählen Sie eine oder mehrere Domänen aus, die in die Bewertung einbezogen werden sollen. Die Bewertungszeit hängt von der Domänenauswahl und der App-Größe ab.

Domäne Description
Java-Upgrade Identifizieren Sie veraltete App-Stapel, und erhalten Sie Upgradeempfehlungen.
Cloudbereitschaft Bewerten Sie die Bereitschaft Ihrer App für Azure mit Anleitungen zur Umsetzbaren Migration.
Security Scannen Sie Ihren Code nach Sicherheitsproblemen mithilfe von ISO 5055-Richtlinien mit empfohlenen Korrekturen.

Allgemein: Analyseabdeckung

Wählen Sie aus, was die Bewertung analysieren soll.

Wert Description
Nur Problem Analysieren Sie den Quellcode, um Probleme zu erkennen.
Probleme und Technologien Analysieren Sie Quellcode, um Probleme zu erkennen und verwendete Technologien zu identifizieren.
Probleme, Technologien und Abhängigkeiten Analysieren Sie Quellcode, um Probleme zu erkennen, verwendete Technologien zu identifizieren und Abhängigkeiten zuzuordnen.

Java-Upgrade: Ziellaufzeit

Das Formular zeigt diese Einstellung an, wenn Sie die Java Upgrade-Domäne auswählen. Wählen Sie ein JDK-Ziel aus, um Abhängigkeiten und veralteten App-Stapel zu analysieren.

Wert Description
OpenJDK 21 Bewährte Methoden für die Migration zu OpenJDK 21. (Empfohlen)
OpenJDK 17 Bewährte Methoden für die Migration zu OpenJDK 17.
OpenJDK 11 Bewährte Methoden für die Migration zu OpenJDK 11.

Cloudbereitschaft: Target Compute Services

Das Formular zeigt diese Einstellung an, wenn Sie die Cloudbereitschaftsdomäne auswählen. Wählen Sie die Ziel-Azure-Computedienste aus, um Ihre Anwendung zu migrieren. Wählen Sie mehrere Ziele aus, wenn Sie nicht entschieden haben, welches Ziel sie verwenden soll. Anschließend können Sie die Ziele im Bewertungsbericht vergleichen.

Wert Description
Azure App Service Best Practices für die Bereitstellung einer App in Azure App Service
Azure Kubernetes Service (AKS) Best Practices für die Bereitstellung einer App in Azure Kubernetes Service
Azure-Container-Apps (ACA) Best Practices für die Bereitstellung einer App in Azure Container Apps

Cloudbereitschaft: Zielbetriebssystem

Das Formular zeigt diese Einstellung an, wenn Sie die Cloudbereitschaftsdomäne auswählen. Wählen Sie Zielbetriebssysteme aus, um die Apps auszuführen.

Wert Description
Linux Bewährte Methoden zum Migrieren von Anwendungen zur Linux-Plattform.
Windows Bewährte Methoden zum Migrieren von Anwendungen zur Windows-Plattform.

Cloudbereitschaft: Containerisierung

Das Formular zeigt diese Einstellung an, wenn Sie die Cloudbereitschaftsdomäne auswählen. Aktivieren Sie die Analyse von Problemen, die für die Containerisierung Ihrer App behoben werden müssen.

Wert Description
Containerisierung aktivieren Bewährte Methoden für die Containerisierung von Anwendungen.

Examples

In den folgenden Beispielen werden einige gängige Konfigurationsszenarien beschrieben:

  • Beispiel 1: Sie möchten Ihre Apps als Linux-Container zu AKS migrieren und verstehen, welche Probleme behoben werden müssen. Verwenden Sie die folgende Konfiguration:

    • Bewertungsdomänen: Cloudbereitschaft auswählen
    • Analyseabdeckung: Nur Problem auswählen
    • Target Compute Services: Select Azure Kubernetes Service (AKS)
    • Zielbetriebssystem: Linux auswählen
    • Containerisierung: Containerisierung aktivieren
  • Beispiel 2: Sie möchten Ihre Apps zu App Service Linux migrieren und verstehen, welche Probleme behoben werden müssen. Verwenden Sie die folgende Konfiguration:

    • Bewertungsdomänen: Cloudbereitschaft auswählen
    • Analyseabdeckung: Nur Problem auswählen
    • Ziel-Computedienste: Azure App Service auswählen
    • Zielbetriebssystem: Linux auswählen
  • Beispiel 3: Sie möchten Ihre Apps auf JDK 21 modernisieren und verstehen, welche Probleme behoben werden müssen. Verwenden Sie die folgende Konfiguration:

    • Bewertungsdomänen: Java-Upgrade auswählen
    • Analyseabdeckung: Nur Problem auswählen
    • Ziellaufzeit: OpenJDK 21 auswählen

Nachdem das Tool die Bewertung abgeschlossen hat, generiert es einen neuen Bericht und fügt ihn der Berichtsliste hinzu. Das interaktive Dashboard wird automatisch geöffnet, sodass umfassende Analyseergebnisse bereitgestellt werden. Nachdem Sie mehrere Azure-Dienstziele konfiguriert haben, können Sie einfach zwischen ihnen wechseln, um Migrationsansätze zu vergleichen und dienstspezifische Empfehlungen anzuzeigen.

Screenshot von Visual Studio Code, der das GitHub Copilot-Modernisierungsbewertungsdashboard mit Azure-Zielauswahloptionen zeigt.

Interpretieren des Bewertungsberichts

Der Bewertungsbericht bietet umfassende Analyseergebnisse, die Ihnen helfen, die Bereitschaft Ihrer Anwendung für die Azure-Migration und -Modernisierung zu verstehen. Dieser Abschnitt führt Sie durch die Berichtsstruktur und hilft Ihnen, die Ergebnisse zu interpretieren, damit Sie fundierte Migrationsentscheidungen treffen können.

Übersicht über die Berichtsstruktur

Der Bewertungsbericht besteht aus mehreren wichtigen Abschnitten:

  • Anwendungsinformationen: Grundlegende Informationen zu Ihrer Anwendung, einschließlich Java-Version, Frameworks, Buildtools und Projektstruktur.
  • Problemzusammenfassung: Übersicht über Migrationsprobleme, die nach Domäne kategorisiert sind, mit Prozentsätzen für die Kritischität.
  • Detaillierte Analyse: Der detaillierte Bericht ist in den folgenden vier Unterabschnitten angeordnet.
    • Probleme: Bietet eine kurze Zusammenfassung aller Probleme, die Aufmerksamkeit erfordern.
    • Abhängigkeiten: Zeigt alle java-verpackten Abhängigkeiten in der Anwendung an.
    • Technologien: Zeigt alle eingebetteten Bibliotheken nach Funktionalität gruppiert an, sodass Sie die in der Anwendung verwendeten Technologien schnell anzeigen können.
    • Insights: Zeigt Dateidetails und Informationen an, die Ihnen helfen, die erkannten Technologien zu verstehen.

Screenshot von Visual Studio Code, der das GitHub Copilot-Bewertungsberichtsdashboard zeigt.

Probleme

Greifen Sie auf diesen Teil zu, indem Sie die Registerkarte "Probleme " auswählen. Diese Registerkarte enthält eine kategorisierte Liste der Probleme für verschiedene Aspekte der Cloud-Bereitschaft, des Java-Upgrades und der Sicherheit, die Sie beheben müssen, um die Anwendung erfolgreich zu Azure zu migrieren. In den folgenden Tabellen werden die Werte "Domäne" und "Kritischität " beschrieben:

Domäne Description
Java-Upgrade Identifizieren Sie veraltete App-Stapel, und erhalten Sie Upgradeempfehlungen.
Cloudbereitschaft Bewerten Sie die Bereitschaft Ihrer App für Azure mit Anleitungen zur Umsetzbaren Migration.
Security Scannen Sie Ihren Code nach Sicherheitsproblemen mithilfe von ISO 5055-Richtlinien mit empfohlenen Korrekturen.
Kritikalität Description
Obligatorisch Probleme, die Sie für die Migration zu Azure beheben müssen.
Potenziell Probleme, die sich auf die Migration auswirken und einer Überprüfung bedürfen.
Wahlfrei Probleme mit geringen Auswirkungen. Das Beheben von Problemen wird empfohlen, ist jedoch optional.

Screenshot von Visual Studio Code, der die Problemliste des GitHub Copilot-Modernisierungsberichts zeigt.

Um weitere Informationen zu erfahren, erweitern Sie jedes gemeldete Problem, indem Sie den Titel auswählen. Der Bericht enthält die folgenden Informationen:

  • Eine Liste der Dateien, in denen die Vorfälle aufgetreten sind, sowie die Anzahl der betroffenen Codezeilen. Wenn es sich bei der Datei um eine Java-Quelldatei handelt, leitet Sie die Dateizeilennummer an den entsprechenden Quellbericht weiter.
  • Eine detaillierte Beschreibung des Problems. Diese Beschreibung beschreibt das Problem, stellt alle bekannten Lösungen bereit und verweist auf unterstützende Dokumentationen zum Problem oder zur Lösung.

Screenshot von Visual Studio Code, der das Problemdetail des GitHub Copilot-Modernisierungsberichts zeigt.

Abhängigkeiten

Greifen Sie auf diesen Teil zu, indem Sie die Registerkarte "Abhängigkeiten" auswählen. Auf dieser Registerkarte werden alle Java-gepackten Abhängigkeiten in der Anwendung angezeigt.

Screenshot von Visual Studio Code, der die Abhängigkeitsliste des GitHub Copilot-Modernisierungsberichts zeigt.

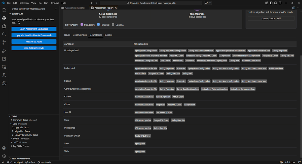
Technologieen

Greifen Sie auf diesen Teil zu, indem Sie die Registerkarte "Technologien " auswählen. Auf dieser Registerkarte werden die Vorkommen von Technologien aufgelistet, gruppiert nach Funktion, in der analysierten Anwendung. Dieser Bericht bietet eine Übersicht über die Technologien, die in der Anwendung zu finden sind, und ist so konzipiert, dass Sie schnell den Zweck der einzelnen Anwendungen verstehen können.

Screenshot von Visual Studio Code, der die Technologieliste der GitHub Copilot-Modernisierungsbewertung zeigt.

Erkenntnisse

Greifen Sie auf diesen Teil zu, indem Sie die Registerkarte "Insights " auswählen. Es zeigt Dateidetails und Informationen an, die Ihnen helfen, die erkannten Technologien zu verstehen.

Screenshot von Visual Studio Code, der die Insights-Liste der GitHub Copilot-Modernisierungsbewertungsberichte zeigt.

Ausführen von Bewertungsberichten

Effektive Berichtsverwaltung ermöglicht die Zusammenarbeit, verwaltet den Bewertungsverlauf und integriert in vorhandene Workflows. Jede Bewertungsausführung generiert einen unabhängigen Bericht in der Berichtsliste, und Sie können einzelne Berichte nach Bedarf importieren, exportieren oder löschen.

Importbewertungsbericht

Neben der direkten Ausführung der Bewertung in GitHub Copilot-Modernisierung können Sie auch Bewertungsberichte importieren. Die Berichte können aus AppCAT CLI-Ergebnissen stammen – z report.json. B. einen GitHub Copilot-Modernisierungsexportbericht oder eine App-Kontextdatei von Dr. Migrate.

Wenn Sie einen Bewertungsbericht in die GitHub Copilot-Modernisierung importieren möchten, wählen Sie auf der Seite "Bewertungsberichte importieren" aus, oder drücken Sie STRG+UMSCHALT+P , und suchen Sie dann nach dem Importbewertungsbericht.

Screenshot von Visual Studio Code, der die Importschnittstelle des GitHub Copilot Copilot-Modernisierungsberichts zeigt.

Exportbewertungsbericht

Im Bewertungsdashboard können Sie die von der Bewertung erkannten Probleme anzeigen und die Migrationslösung auswählen, um die Entscheidung zu bestimmen. Sie können den Bericht exportieren und für andere freigeben. Wenn Sie den Bericht exportieren, müssen andere Personen die Bewertung nicht selbst ausführen und können den Bericht importieren und die Bewertungs- und Migrationsentscheidung direkt anzeigen.

Um einen Bewertungsbericht aus der GitHub Copilot-Modernisierung zu exportieren, wählen Sie die Schaltfläche ... (weitere Aktionen) im Zielbericht in der Berichtsliste aus, und wählen Sie dann "Exportieren" aus.

Screenshot von Visual Studio Code, der die Exportoptionen und Schnittstelle des GitHub Copilot-Modernisierungsberichts zeigt.

Bewertungsbericht löschen

Wenn Sie keinen Bericht mehr benötigen, können Sie ihn aus der Berichtsliste löschen.

Um einen Bewertungsbericht zu entfernen, wählen Sie die Schaltfläche ... (weitere Aktionen) im Zielbericht in der Berichtsliste aus, und wählen Sie dann "Löschen" aus.

Screenshot von Visual Studio Code, der zeigt, dass die GitHub Copilot-Modernisierung einen Bewertungsbericht löscht.

Konfigurieren vor der Ausführung der Bewertung

Bevor Sie die Bewertung ausführen, konfigurieren Sie sie, indem Sie im GitHub Copilot-Modernisierungsbewertungsbereichdie Option "Bewertung konfigurieren" auswählen.

Screenshot des Bereichs

Konfigurationseigenschaften

Derzeit können Sie die targetEigenschaften , , capabilityund osmode die Eigenschaften für die Bewertung konfigurieren.

Standardmäßig wird die Bewertung mit Azure Kubernetes Service (AKS), Azure App Service und Azure Container Apps (ACA) als Dienstziele ausgeführt.

  • target: der Azure-Computedienst, auf dem die Apps ausgeführt werden sollen. Wählen Sie mehrere Ziele aus, wenn Sie nicht entschieden haben, welches Ziel sie verwenden soll. Anschließend können Sie die Ziele im Bewertungsbericht vergleichen.

    Wert Description
    azure-aks Best Practices für die Bereitstellung einer App in Azure Kubernetes Service
    azure-appservice Best Practices für die Bereitstellung einer App in Azure App Service
    azure-container-apps Best Practices für die Bereitstellung einer App in Azure Container Apps
  • capability: die Zieltechnologie, um die Apps zu modernisieren.

    Wert Description
    containerization Bewährte Methoden für die Containerisierung von Anwendungen.
    openjdk11 Bewährte Methoden für die Migration zu OpenJDK 11.
    openjdk17 Bewährte Methoden für die Migration zu OpenJDK 17.
    openjdk21 Bewährte Methoden für die Migration zu OpenJDK 21.
  • os: das Zielbetriebssystem, auf dem die Apps ausgeführt werden sollen.

    Wert Description
    linux Bewährte Methoden zum Migrieren von Anwendungen zur Linux-Plattform.
    windows Bewährte Methoden zum Migrieren von Anwendungen zur Windows-Plattform.
  • mode: der Analysemodus.

    Wert Description
    issue-only Analysieren Sie den Quellcode, um nur Probleme zu erkennen.
    source-only Analysieren Sie den Quellcode, um probleme und verwendete Technologien zu erkennen.
    full Analysieren Sie Den Quellcode, um sowohl Probleme als auch verwendete Technologien zu erkennen und Abhängigkeiten aufzulisten.

Examples

In den folgenden Beispielen werden einige Konfigurationen beschrieben:

  • Beispiel 1: Sie möchten Ihre Apps als Linux-Container zu AKS migrieren und verstehen, welche Probleme behoben werden müssen. Verwenden Sie die folgende Konfiguration:

    appcat:
    - target:
        - azure-aks
      os:
        - linux
      mode: issue-only
    
  • Beispiel 2: Sie möchten Ihre Apps zu App Service Linux migrieren und verstehen, welche Probleme behoben werden müssen. Verwenden Sie die folgende Konfiguration:

    appcat:
    - target:
        - azure-appservice
      os:
        - linux
      mode: issue-only
    
  • Beispiel 3: Sie möchten Ihre Apps auf JDK21 modernisieren und verstehen, welche Probleme behoben werden müssen. Verwenden Sie die folgende Konfiguration:

    appcat:
    - capability:
        - openjdk21
      mode: issue-only
    

Nachdem das Tool eine Bewertung ausgeführt hat, öffnet es automatisch das interaktive Dashboard, das umfassende Analyseergebnisse bereitstellt.

Interpretieren des Bewertungsberichts

Der Bewertungsbericht bietet umfassende Analyseergebnisse, die Ihnen helfen, die Bereitschaft Ihrer Anwendung für die Azure-Migration und -Modernisierung zu verstehen. Dieser Abschnitt führt Sie durch die Berichtsstruktur und hilft Ihnen, die Ergebnisse zu interpretieren, um fundierte Migrationsentscheidungen zu treffen.

Übersicht über die Berichtsstruktur

Der Bewertungsbericht besteht aus mehreren wichtigen Abschnitten:

  • Anwendungsinformationen: Grundlegende Informationen zu Ihrer Anwendung, einschließlich Java-Version, Frameworks, Buildtools, Projektstruktur und Ziel-Azure-Dienst.
  • Problemzusammenfassung: Übersicht über Migrationsprobleme, die nach Domäne kategorisiert sind, mit Prozentsätzen für die Kritischität.
  • Detaillierte Analyse: Der detaillierte Bericht ist in den folgenden vier Unterabschnitten angeordnet.
    • Probleme: Bietet eine kurze Zusammenfassung aller Probleme, die Aufmerksamkeit erfordern.
    • Abhängigkeiten: Zeigt alle java-verpackten Abhängigkeiten in der Anwendung an.
    • Technologien: Zeigt alle eingebetteten Bibliotheken nach Funktionalität gruppiert an, sodass Sie schnell die in der Anwendung verwendeten Technologien anzeigen können.
    • Insights: Zeigt Dateidetails und Informationen an, die Ihnen helfen, die erkannten Technologien zu verstehen.

Screenshot des GitHub Copilot-Bewertungsberichts-Dashboards.

Probleme

Greifen Sie auf diesen Teil zu, indem Sie die Registerkarte "Probleme " auswählen. Diese Registerkarte enthält eine kategorisierte Liste der Probleme für verschiedene Aspekte der Cloudbereitschaft und des Java-Upgrades, die Sie beheben müssen, um die Anwendung erfolgreich zu Azure zu migrieren. In den folgenden Tabellen werden die Werte "Domäne" und "Kritischität " beschrieben:

Domäne Description
Cloudbereitschaft Wertet App-Abhängigkeiten aus, um Azure-Dienste vorzuschlagen und die cloudeigene Bereitschaft sicherzustellen.
Java-Upgrade Identifiziert JDK- und Frameworkprobleme für das Versionsupgrade.
Kritikalität Description
Obligatorisch Probleme, die Sie für die Migration zu Azure beheben müssen.
Potenziell Probleme, die sich auf die Migration auswirken und einer Überprüfung bedürfen.
Wahlfrei Probleme mit geringen Auswirkungen. Das Beheben von Problemen wird empfohlen, ist jedoch optional.

Screenshot der Problemliste des GitHub Copilot-Modernisierungsbewertungsberichts.

Um weitere Informationen zu erfahren, erweitern Sie jedes gemeldete Problem, indem Sie den Titel auswählen. Der Bericht enthält die folgenden Informationen:

  • Eine Liste der Dateien, in denen die Vorfälle aufgetreten sind, sowie die Anzahl der betroffenen Codezeilen. Wenn es sich bei der Datei um eine Java-Quelldatei handelt, leitet Sie die Dateizeilennummer an den entsprechenden Quellbericht weiter.
  • Eine detaillierte Beschreibung des Problems. Diese Beschreibung beschreibt das Problem, stellt alle bekannten Lösungen bereit und verweist auf unterstützende Dokumentationen zum Problem oder zur Lösung.

Screenshot, der das Problemdetail des GitHub Copilot-Modernisierungsbewertungsberichts zeigt.

Abhängigkeiten

Greifen Sie auf diesen Teil zu, indem Sie die Registerkarte "Abhängigkeiten" auswählen. Auf dieser Registerkarte werden alle Java-gepackten Abhängigkeiten in der Anwendung angezeigt.

Screenshot der Abhängigkeitsliste des GitHub Copilot-Modernisierungsberichts.

Technologieen

Greifen Sie auf diesen Teil zu, indem Sie die Registerkarte "Technologien " auswählen. Auf dieser Registerkarte werden die Vorkommen von Technologien aufgelistet, gruppiert nach Funktion, in der analysierten Anwendung. Dieser Bericht bietet eine Übersicht über die Technologien, die in der Anwendung zu finden sind, und ist so konzipiert, dass Sie schnell den Zweck der einzelnen Anwendungen verstehen können.

Screenshot der Technologieliste des GitHub Copilot-Modernisierungsberichts.

Erkenntnisse

Greifen Sie auf diesen Teil zu, indem Sie die Registerkarte "Insights " auswählen. Zeigt Dateidetails und Informationen an, die Ihnen helfen, die erkannten Technologien zu verstehen.

Screenshot der Insights-Liste des GitHub Copilot-Modernisierungsberichts.

Bewertungsbericht löschen

Wenn Sie den Bericht nicht mehr benötigen, können Sie ihn löschen.

Um einen Bewertungsbericht zu entfernen, klicken Sie mit der rechten Maustaste auf "Bewertungsbericht ", und wählen Sie dann "Löschen" aus.

Screenshot, der zeigt, dass die GitHub Copilot-Modernisierung einen Bewertungsbericht löscht.

Nächster Schritt

Schnellstart: Erstellen und Anwenden eigener Fähigkeiten